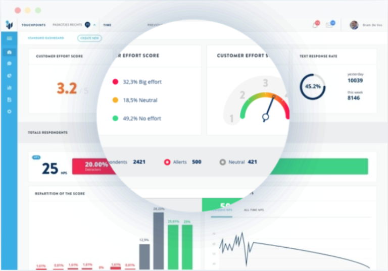
Hello customer is an interactive feedback platform driven by revolutionary AI. It enables single-question feedback measures (NPS, CES Customer Effort Score or CSAT) with open-ended follow-up questions.
There are four elements to the platform:
Feedback engine: automated and real-time questions sent post-purchase, after a support contact or within a web session using email, pop-ups, QR codes, purc